电磁流量计 杭州美控自动化技术有限公司
咨询热线: 15064847631
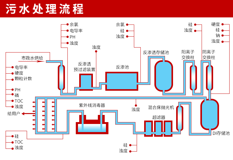
美控MIK-PTU100在线浊度仪污水处理

美控MIK-PTU100在线浊度仪污水处理

MIK-PTU100在线浊度分析仪内置微处理器,适用于于污水厂、自来水厂、水站、地表水、工业等领域浊度监测,例如:污水厂沉淀池、曝气池、氧化沟、提升泵站的浊度测量。本浊度/污泥浓度控制器是一款智能在线化学分析仪器,广泛应用于火电、化工化肥、冶金、环保、制药、生化、食品和自来水等各个行业。
MIK-PTU100浊度/污泥浓度传感器的原理基于组合红外吸收散射光线法,应用国际浊度测定标准ISO7027方法可以连续并精确地测定浊度或污泥浓度。


咨询热线:15064847631(微信同号)



 

 

美控自动化展厅
美控自动化荣誉墙
美控工厂实拍
电磁流量计标定装置
美控仪表生产线
美控与顺丰长期合作
美控荣誉
美控质量管理认证
美控荣誉证书
美控典型用户




杭州美控自动化技术有限公司 更多详情
杭州美控自动化技术有限公司 关注微信公众号
15064847631
公司总机:0532-83711631
QQ:745707276
电磁流量计代理商-青岛华鲁恒生自动化有限公司
公司地址:山东省青岛市市北区台柳路133号逸轩商务楼B座七层